Самопроизвольное срабатывание сух контакта - WBIO-DI-DR-16

Добрый! проблема оказалась не там где искали, не в сух контактах , с ним все в норме - вроде бы, поэтому обновляю описание проблемы и что удалось выявить

проблема в следующем. давняя инсталляция, заказчик стал жаловаться - самопроизвольное включение освещения, причем особой системы во времени как бы нет, кроме что включается ночью и утром.. днем особых проблем не замечает.

пришлось вспомнить и разбираться, подключился удаленно к объекту (ранее уже в др. ветке написал. что идет аномальное забивание брокера - значениями, которые не менялись)

но вернусь к проблеме включения свет. - объект жил наверно с 2018 год. не было проблем

Здравствуйте, сегодня обсуждал ваши проблемы с колегами, но пока, к сожалению, не придумали никакого решения. Постараюсь завтра вернуться с хотя бы убедительной диагностикой для вашей модели контроллера.

уже хочу рядом развернуть БД и графану поставить, что бы хоть визуально поймать зависимости

Добрый день! скорее всего проблема у нас не в модулях сух. контактов.

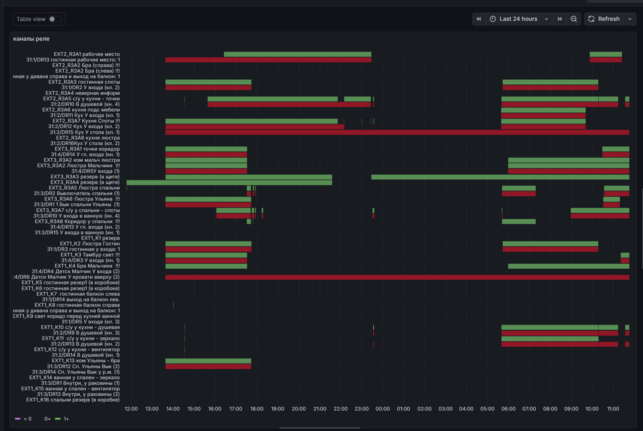
поставил рядом запись логов и посредством графаны, получилось выяснить вот такие момент.

к ВБ вер 5 сбоку подключены следующие модули

и проблема наблюдается на WBIO-DO-R10A-8
если смотреть на графики, то мы видим следующее

при том что ночью все нормально, только начинается утро - день - вечер - поведение как на графике, зеленым это включение реле, красное - это состояние выключателей, на объекте на сух контакты подключены не кнопки а просто классические выключатели - они где то отвечают за один канал. где то до 3 штук - как проходные настроены в сценарии - на самом ВБ (в скрипте)

что посоветуете? не хочется думать что эти модули вышли из строя

ломаться там не чему..

“глупый” вопрос -

вроде бы батареи в нем нет - а что за показания 4 В показывают?

по 5 В на выходе модуля я так понимаю что все - ок, что в модулях не ясно…

может контакты “окислились” - боковые втычные?

Красиво получилрсь в графане у вас! У меня есть предположение, что это что-то с нагрузкой – возможно, она измнеилась? Коллеги предположили, что возможно, WB-MRGB-D может помехи создавать.
Судя по тому, что ночью такого не происходит, помехи вполне могут быть.
Не пробовали отключать/включать питание контроллера и боковых модулей?

Насколько я помню, без батареи внутри не должно показвать, но возможно, ошибаюсь. Под крышкой нет WBZ-BATTERY, такого:

Напряжение питания на шине расширения в интерфейсе контроллера не посмотрть – только померить:

Навреное в таком порядке стоит продиагностировать:

  1. Понять, какие нагрузки включены во время сбоев
  2. Померить напряжение на выводах (если есть возможность)
  3. Отклчить/включить питание контроллера
  4. Проверить гипотезу с боковыми втычными контактами (наверное, это самое сложное: надо все боковые модули и контроллер открепить от рейки сначала, не знаю, позволят ли провода, WB-MRGB-D придется временно убрать).

добрый! докладываем, в итоге инженер добрался до объекта. что сделали,

1 - перегрузили по питанию выключили включили (но пользователь на объекте говорил, что такое тоже делал)

2 - потрогали модули, вытащили вставили 3 модуль реле подключенный в ВБ5.0

3 - отключили модуль RGB (отключили от шины), сам оставили т.к. он понижает ток и снижает яркость светодиодной ленты - подключили сам канала на реле

4 - отключили от сух контактов датчики движения (т.к. функционально так и не использовались) но на всякий случай..
прошли сутки - пока аномалий не наблюдается..
но вопрос остался, что же послужило проблемой.

Отлично, что-то проясняется!
Если сбоев не будет какое-то время, мо можно все вернуть обратно. Пока главный “подозреваемый” у меня – диммер. Не могу сказать, что изменилось, по похоже, что это он (либо, возможно, блок питания лент).
Если работу диимера восстанвить, а спорадические срабатывания реле не появятся, то почти такой же по вероятности подозреваемый – датчики движения: не были ли кабели к ним антеннами?
Если и с ними все будет работать – то да, можно предположить, что это были контакты боковых модулей.
Менее простым кажется сбой, причину которого удалось устранить перезагрузкой контроллера. Это могла быть случайная ошибка. Но если раньше так делали и это не меняло сбойного поведения, то, возможно ошибка повторяющаяся.

оставляем под наблюдением. спасибо за поддержку

ОХорошо, пока тему не закрываю, через две недели. Если будет продолжаться – пишите!